
One investigation thread for every bug ticket.
OpenBug runs your services, captures runtime evidence, and correlates what happened across them, so each ticket becomes one clear investigation, not five terminal tabs.
Install OpenBug
View on GitHub
Local-first // Open-source // Multi-service

Report
Export a root-cause report with evidence and a patch.
Correlation
Pins across services keep the ticket thread coherent.
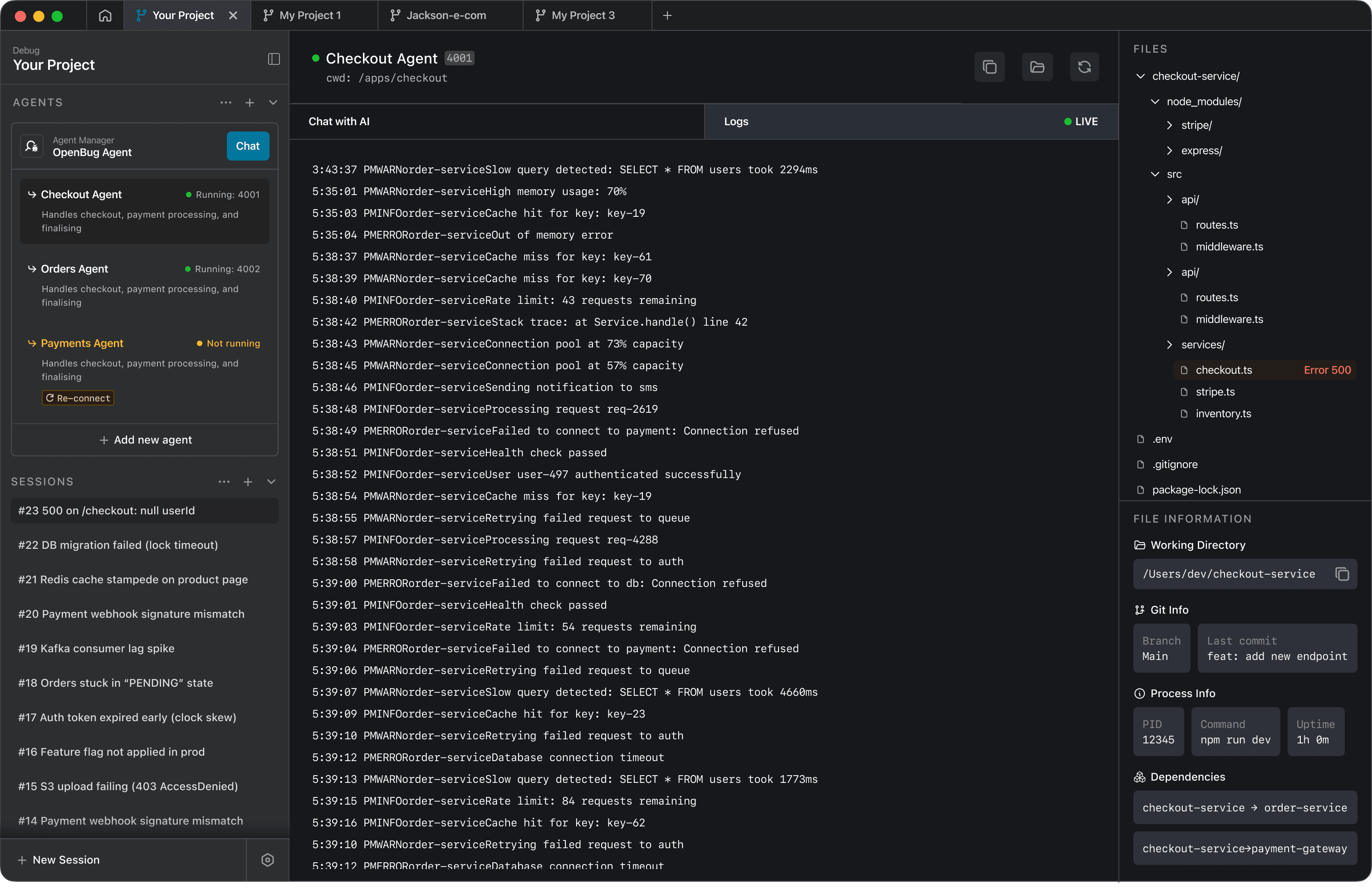
Workspace
One place for services, evidence, and the investigation.
Why it feels different
Not another code chat tool
Code tools help you write and edit. OpenBug helps you investigate tickets across services—by keeping one coherent thread of evidence.
Typical workflow
Open 5–10 terminals
Grep logs per service
Ask AI in one context
Lose the thread across services
OpenBug workflow
Services visible and monitored at once
Investigation thread cites evidence pins
One place to jump logs → code → diff
Export a root-cause report for review
How it works
Turn tickets into a single investigation
Connect services once. Reproduce the issue. Follow one thread to root cause and the next change.
STEP 1
Start your services through OpenBug so each one is monitored in isolation.
▋
STEP 2
As you test, OpenBug captures runtime signals and pins relevant evidence.
checkout OK
orders warning
payment timeout
STEP 3
OpenBug correlates evidence across services into one investigation thread, then proposes a patch you can review.
Root cause: orders/queue.js:47 Fix: await payment confirmation Export: root-cause report
WHAT YOU GET
A ticket debugging workspace
Built for multi-service reality, without squeezing logs into a tiny pane.
Services at a glance
Health, last error, and evidence pins per service—so you instantly know where to look.
→
→
→
→
→
A structured thread that names the service it checked, cites evidence, links to code, and ends in a sharable root-cause report.
→
→
Evidence pins
Jump from "this log line" → "this file" → "this diff" without losing the ticket narrative.
Report export
Turn junior investigations into senior-reviewable reports: summary + evidence + patch.
Open-source
Local-first. Transparent. Hackable.
Own your workflow. No lock-in. Keep your code and logs on your machine by default.
Local by default
Run where you debug: on your laptop. Keep data control simple.

Bring your model
Plug in your preferred LLM provider or local models (as supported)

Community-driven
Contribute features, share workflows, and help shape the debugging stack.

Get started
Install and open the workspace
Replace these commands with your real install + quickstart.
WHAT OPENBUG IS, AND ISN't
Frequently asked questions
Quick answers on when OpenBug helps, how it fits your workflow, and what it’s not built for.
Why not just use Claude/Cursor with logs?
Is this only for microservices?
Does data leave my machine?
What's the core output?
How much does OpenBug cost?


